
说起摩托罗拉,你会想起什么?是90年代的BP机,还是新世纪之初的翻盖RAZR V3?无论是哪一款,都称得上是一代经典。而在去年年底的时候摩托罗拉重启了经典的razr刀锋产品线,发布了一款更具备科技感的折叠屏设计手机 moto razr 4G。
今年“刀锋折叠屏”升级归来,不仅改进了铰链结构,还加入了5G通讯能力。那么moto razr 5G刀锋手机(以下简称razr 刀锋5G)又能给我们带来怎样的惊喜呢?
全新铰链设计,折叠屏不再有折痕
让我们先看看手机的硬件参数:
moto razr 5G硬件参数一览
从参数表里面,我们能看出razr它拥有两块显示屏——在这一款小巧竖折手机里,它配备了两块屏幕,这一点还是让人十分惊讶的。
Moto也为这块小屏设置了独立的Launcher:通过这个独立的Launcher,你可以打开一些常见的工具,比如计算机,时钟。在内屏设定好目的地之后,通过小屏查看当前的路线,甚至是通过外屏观看视频,玩游戏等等。
使用外屏看视频
不仅是在UI和功能上,moto为这个小屏做了优化,就连按键上面,moto似乎也是比较偏向于这块小屏:折叠状态下,侧面的音量调节键和电源键左右食指操控刚好;拥有“M”标识的指纹识别按键在机身背面,食指轻松触摸。
moto razr 5G背面指纹识别按键
借助这块2.7英寸的小屏,你甚至可以使用成像质量更好后置摄像头进行自拍。使用外屏状态下的razr,十分精致和优雅。与三星Galaxy Z Flip使用的小屏感觉不同,你确实可以通过它来简单快速地处理很多任务。
moto razr 5G正面
一旦展开了屏幕,你又会发现它和其他的折叠屏手机有很大的区别:它的屏幕没有折痕,观感与普通直板手机没有任何差别。这完全要归功于摩托罗拉具有100余项的折叠创新专利星轨转轴技术。
moto razr 5G转轴
仔细观察屏幕折叠的状态,你会发现屏幕下半部分是滑动收纳进入了机身底部下巴之中的。原来这部分除了延续了前代刀锋的设计语言之外,它还起到了收纳屏幕余量的作用。
所以“星轨转轴”技术不仅能让让屏幕可以在零缝隙完全对折的同时不出现折痕;另一方面,两边的弹性金属板又能将显示屏拉紧,让屏幕始终保持平整。
拍照表现:4800万单摄足够应对一切使用场景
razr采用的是一颗4800万像素的单摄摄像头,以及一颗2000万像素的前置摄像头。
moto razr 5G摄像头
由于翻盖情况下,你可以使用后置摄像头进行自拍,理论上而言,它的自拍效果要比其他手机都要好上不少。
虽然razr出于控制体积的考虑仅配置了一颗摄像头,但却足够应对大多数的使用场景了。这摄像头单像素大小达到了1.6μm,拥有f/1.7光圈。在主摄旁边还配备有TOF深感相机进行辅助。
这颗摄像头的具体表现如何?让我们一起来看看样张:
moto razr 5G-样张

moto razr 5G-样张2
从这两张样张中,我们可以看出来,在正常光线条件下,这颗摄像头的表现还算不错,颜色还原和曝光控制得还算不错。另外,从样张和其Exif中,笔者也发现这个摄像头自身也有一些广角的效果。
moto razr 5G-微距样张
当然,这颗摄像头除了拥有一定的广角效果,也兼具微距功能。所以利用它拍摄一些小物件,或者是美食都不在话下。
moto razr 5G-暗光样张
在低光照的环境下,这颗摄像头的表现也不错。从样张中,我们可以看出暗部的细节也得到了一定的保留,没有太过于明显的涂抹痕迹。
moto razr 5G-未开启夜景模式样张

moto razr 5G-开启夜景模式样张
如果在光照极其恶劣的情况下,拍照界面中还会提醒你打开夜景模式。在开启夜景模式下,画面的纯净度会提升不少。
性能续航:小电池也能有长续航
razr采用的是骁龙765G芯片,这颗芯片采用是7nm工艺制程8核架构设计,最高主频2.3GHz。当然,最为关键的是,它是将基带集成在SoC芯片内部的,因此能为手机内部节省出不少空间,这对于razr做到轻巧的体积起到了不小作用。
在性能测试方面,笔者还是选择了较为常见的两款手机游戏,王者荣耀与和平精英进行测试。具体表现如下图所示:
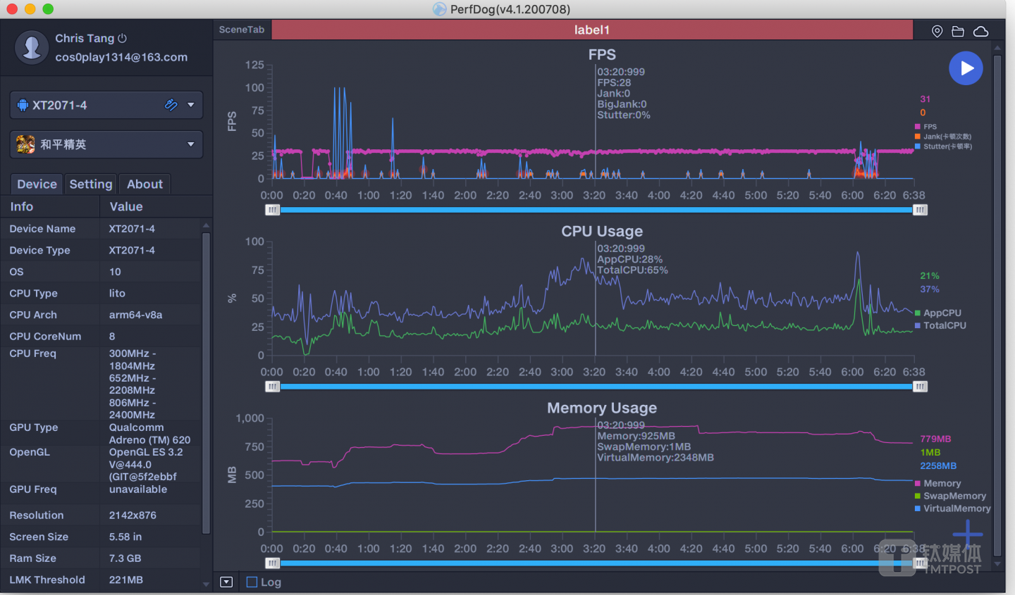
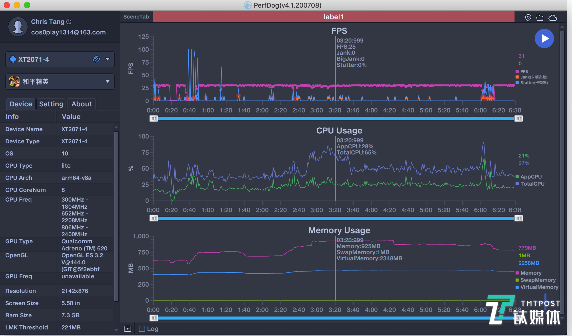
和平精英帧率表现

和平精英-画质选择

和平精英游戏画面
首先是和平精英,由于游戏和手机本身的限制,在画质方面,玩家只能选择到“高清”这一项。在实际帧率测试中,从图中我们也不难看出,在整个游戏过程中,帧率都能稳稳地维持在30帧左右。
王者荣耀帧率表现

王者荣耀-游戏画面
至于王者荣耀,razr能做到特效全开,并且也能稳稳地维持在60帧左右。另外,在运行游戏这种高负载任务的时候,手机的发热主要集中在下半部分。
USB-C耳机
尽管razr采用的是单扬声器,但它的外放音质表现确实不错。如果对于立体声或者更好的音质有执念,razr包装盒内也附赠了一副采用编织线的USB-C耳机。
附赠的充电器
最后是关于手机的续航方面,出于体积和散热的考虑,razr配备的是2800mAh电池——虽然机身仅支持15W快充,但moto还是为之配备了18W充电器。
那么这块2800mAh电池的具体表现如何呢?这里笔者依旧采用的是“4.5小时续航测试法”——因为游戏过程的实验时间不可控,只能尽可能控制在4.5小时-5小时之间。
实验条件:全程打开蓝牙并连接蓝牙耳机,音量调整至50%,屏幕自动亮度关闭,手动调整至50%,微信微博等应用常驻后台,不清理。
实验应用:一小时地图导航,半小时微信朋友圈,半小时抖音,半小时今日头条浏览,半小时微博浏览,两局王者荣耀游戏和一局和平精英游戏(游戏过程中,为了保证游戏体验,会断开蓝牙耳机,但依旧维持音量在50%左右)。
moto razr 5G-续航测试表现
一轮测试下来,手机剩余电量为42%——这个表现还算不错。如果你是重度使用者,它的续航应该能坚持8个小时左右。
由于整个测试过程中,都是以内部的折叠屏为主进行的。因此,如果你的使用习惯更多的是,发送消息和浏览网页,那么笔者认为续航时间能更长——毕竟很多使用场景可以在更小更节电的外屏中完成。
至于系统层面上,razr采用的是最接近原生的Android操作系统,整体非常精简。这点在如今的智能手机市场倒是比较罕见,对于那些钟情于简洁或者原生系统的用户而言,倒是十分适合。
看到这里,相信大部分读者对于moto razr 5G的使用体验已经有了一个比较直观的感受了。它独创的星轨转轴和内外双屏的设计,在整个折叠屏手机中都算是让人惊艳的存在了。
它却保持了与普通直板手机一样,甚至更轻巧的身材,以及没有折痕的屏幕。尽管在性能和配置上面有所妥协,但整体而言的设计却是可圈可点的,完成度非常的高。
总体而言,它更适合那些对硬件配置要求不高,追求个性和科技感的用户。当然,如果你对于moto刀锋系列有很深的感情,或者钟情于这种精简和轻巧,razr 5G也是你的不二之选。(本文首发钛媒体APP丨作者/唐植潇)







快报
根据《网络安全法》实名制要求,请绑定手机号后发表评论